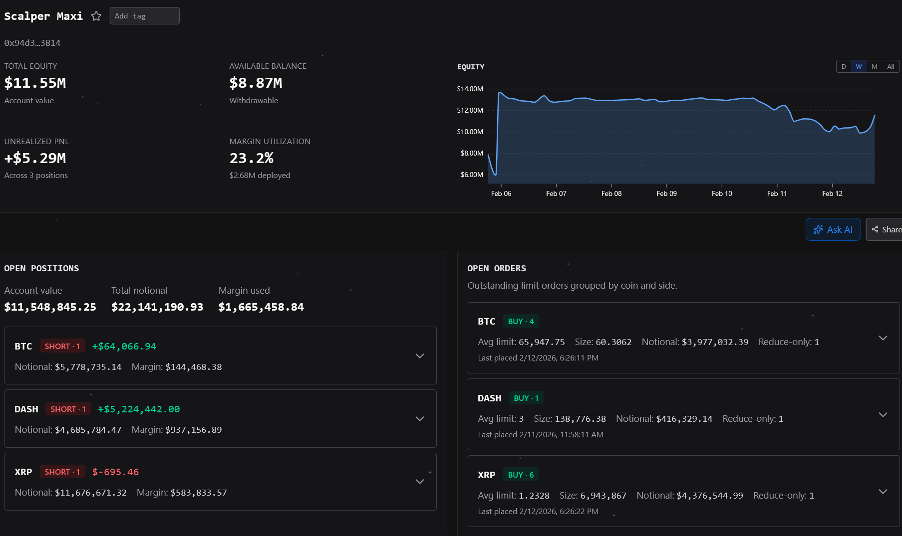
해외에서 핫한 선물 스캘퍼 ㅋㅋㅋ 스미놉 회원정보 보기 메시지 보내기 · 1시간 전 33 1 0 2500만달러 스타트 -> 하루만에 5000만 달러로 불림 ---> 300만 달러까지 떨어짐 ---> 현재 1100만 달러 돈이 얼마나 많길래 이런짓이 가능할까 언제 죽나 사람들 관전중 스크랩 0 공유
비트코인 일봉 RSI 별로 안좋다 N 가격은 별로 반등못하는데 RSI는 회복하네 줍줍하는 사람에 비해 가격이 안오르는거보니까 한번더 과매도권 진입하려고 기모으나보다 luna · 1시간 전 40 1 0
리플 CTO '비트코인 기술적 한계에 마주쳤다' N 리플 CTO가 비트코인이 기술적 데드라인에 다달렀다고 주장 현재 사람들은 비트코인 네글자 브랜드 이름만 믿고 홀딩중이나 기술적인 관점에서는 막다른 길 한계에 도달했다고 발언 퇴학당함 · 1시간 전 47 1 0
해외에서 핫한 선물 스캘퍼 ㅋㅋㅋ N 2500만달러 스타트 -> 하루만에 5000만 달러로 불림 ---> 300만 달러까지 떨어짐 ---> 현재 1100만 달러 돈이 얼마나 많길래 이런짓이 가능할까 언제 죽나 사람들 관전중 스미놉 · 1시간 전 34 1 0
21년도 하락장이랑 분위기 다른점 N 21년도에는 진짜 코린이들 많아서 공포지수 이런거 뭔지도 몰랐는데 최근엔 하락나오니까 주봉 RSI가 최저점 찍었다느니 해서 다들 공포에 팔면 바보된다는 인식이 지배중 그래서 더더욱 패닉셀같은건 없음 세력이 어떤 운전으로 이걸 털어낼지 궁금하다 August17 · 2시간 전 28 0 0